
Arrivals Processing
GO-PLAN integrates with your booking system to personalize customer arrivals, enabling fast check-in through a tablet app, which also offers upselling options.
Vehicle Condition Capture System
High-definition images and videos are captured on arrival using a vehicle condition system, ensuring a smooth entry and providing evidence for any damage claims.
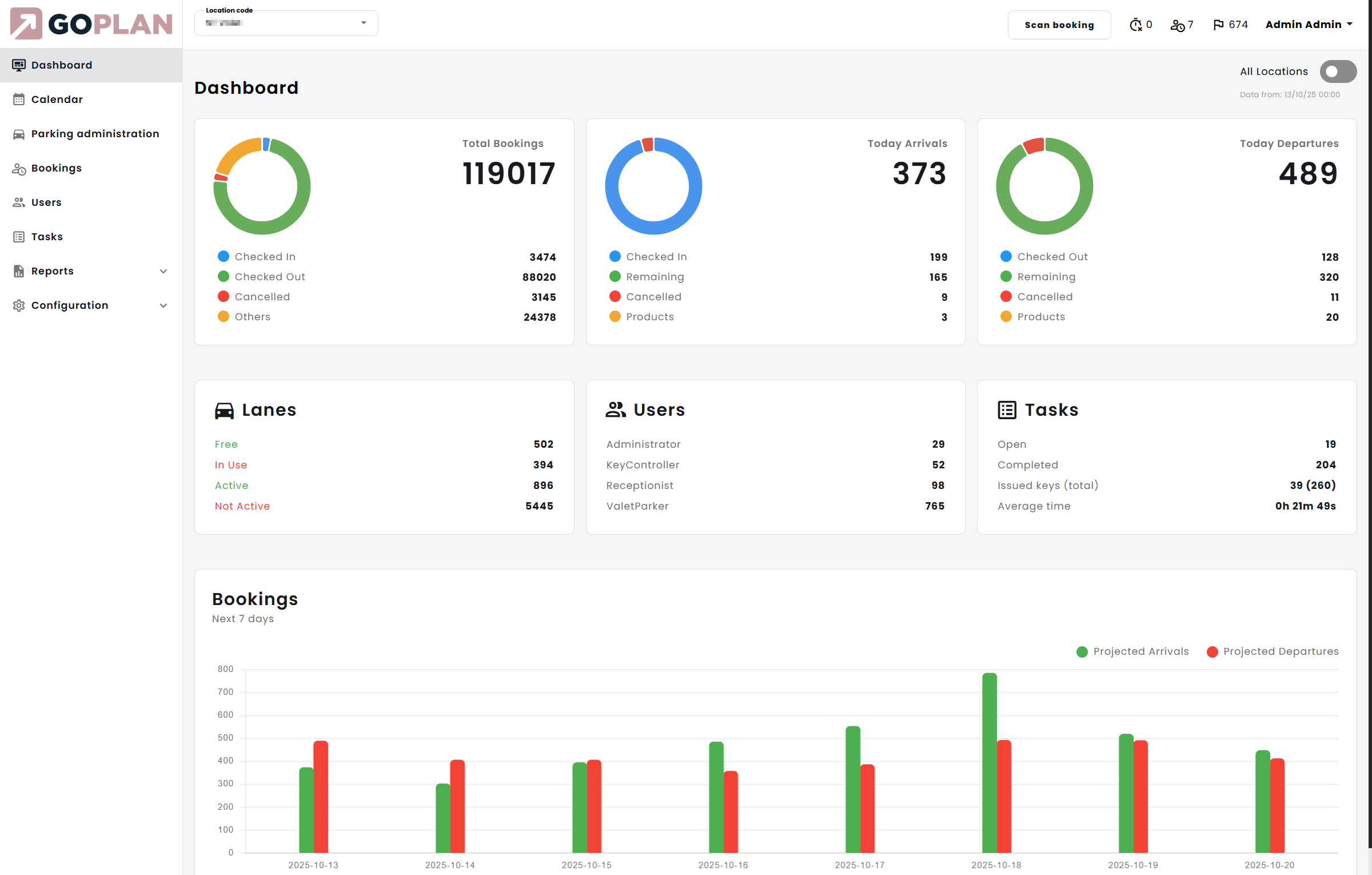
Operations Monitoring and Reporting
GO-PLAN’s reporting module offers operational transparency, aiding in resource management, cost control, and providing insights for continuous improvement.
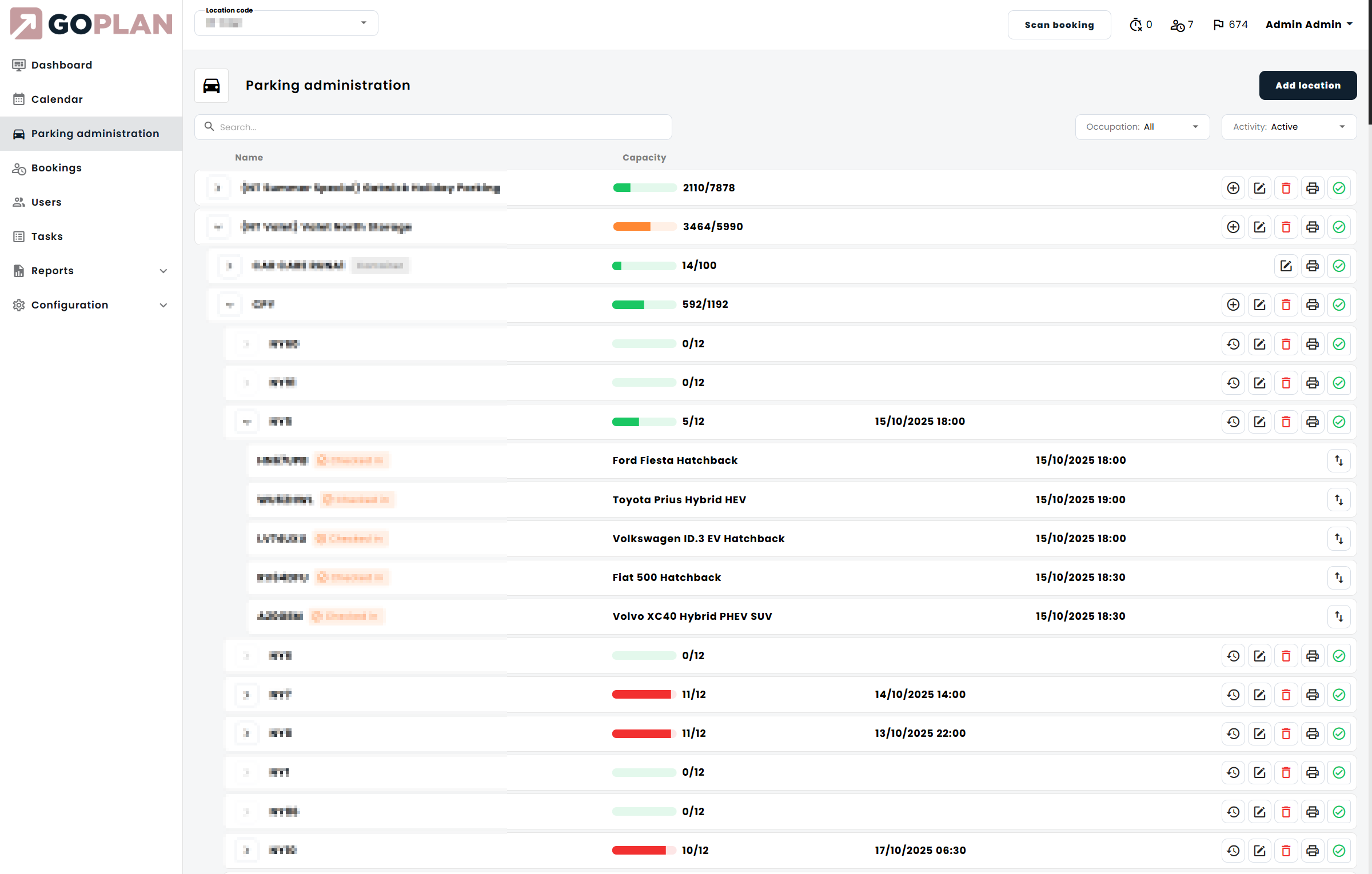
Vehicle Storage Planning
Smart-storage planning maximizes space utilization, especially during peak times, with a manual override option and integration with the vehicle/driver tracking system.
Returns Processes
GO-PLAN’s comprehensive system ensures efficient vehicle returns, with options for key returns and quick resolution of damage claims through recorded vehicle conditions.
Key Management and Storage
Car keys are efficiently tagged with RFID and barcodes upon arrival, stored securely in a smart box, and tracked in real-time, linking to the driver tracking system.

Maximize Efficiency
with GO Plan
Enjoy the advantages of the GO system, including:
Elevate customer experience
building loyalty and repeat business.
Minimize damage claims
with accurate vehicle condition records.
Streamlines operations processes
reducing errors and speeding up service.
Maximize parking utilization
increasing capacity efficiently.
Enhances driver performance
safety and legal compliance through behavior monitoring.
Offer valuable data
for informed decision-making and service improvement.
Sounds interesting?
Let’s discuss the implementation plan at your location


